Commvault – skuteczna odpowiedź na zagrożenia związane z atakami cybernetycznymi
Nowe regulacje m.in. NIS2, DORA
Art. 10 Wykrywanie DORA – Commvault
- Framework AAA
- Rozbudowany RBAC z MFA
- Mechanizmy wykrywania ransomware
- Threat analysis
- Threatwise
- Integracja z systemami SIEM

Art. 11 Reagowanie i przywracanie sprawności DORA – Commvault
- Framework AAA
- Rozbudowany mechanizm raportowania
- Zaawansowane mechanizmy integracji z systemami do logowania zdarzeń
- Automatyzacja odtwarzania dzięki API i Workflow

Art. 12 Polityki i procedury tworzenia kopii zapasowych oraz metody i procedury przywracania i odzyskiwania danych DORA – Commvault
- Pojedynczy punkt zarządzania
- Szerokie spektrum wspieranych aplikacji
- Zaawansowane mechanizmy izolacji danych (Air-gap / WORM)
- Szybkie przywracanie danych dzięki kopiom migawkowym oraz wykorzystaniu macierzy All-Flash

Strategia wyjścia
Wymagania
Zdolność do posiadania strategii wyjścia w warunkach skrajnych, która umożliwia kontynuowanie usług ICT w przypadku zakłóceń ze strony osób trzecich Możliwość migracji do innego zewnętrznego dostawcy usług teleinformatycznych lub zmiany na rozwiązania wewnętrzne zgodne ze złożonością świadczonej usługi.
W jaki sposób Commvault wspiera spełnienie wymagania?
Możliwość konwersji między systemami, chmurą i hiperwizorami Umożliwia migracje systemów I danych między chmurami i środowiskiem lokalnym Szybkie odzyskiwanie na dużą skalę dzięki Commvault CloudBurst.

Wzrost zagrożeń związanych z atakami cybernetycznymi na infrastrukturę krytyczną
Wpływ macierzy all-flash na strategie backupu
Od D2D2T do F2FTX
- Tradycyjne macierze produkcyjne oparte o dyski talerzowe zostały w większości zastąpione macierzami all-flash lub taka wymiana jest planowana w przyszłości.
- Gwałtowny wzrost ilości danych oraz zagrożenia ransomware powodują, że klasyczne podejście do backupu oparte o dyski talerzowe nie spełnia oczekiwanych czasów RTO.
- Flash-to-Flash-to-Anything (F2F2X) otwiera przed nami nowe możliwości.

Nowe możliwości
Ciągłość operacji z szybkością flash
- Możliwość eliminacji konieczności odtwarzania maszyn wirtualnych w przypadku wykorzystania Commvault Auto Recovery / Disaster Recovery.
- Możliwość uruchomienia maszyn bezpośrednio z macierzy backupowej z wydajnością zbliżoną do produkcyjnej.
- Regularne i częste testy Disaster Recovery.
- Spełnienie wymagań SLA oraz rozbudowa funkcjonalności w obszarach DEV / TEST.

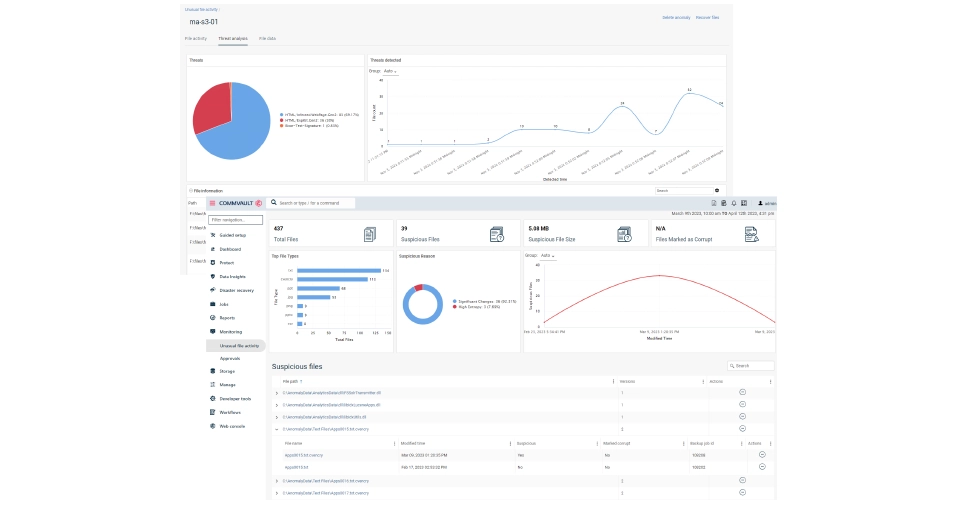
Bezpieczne odtwarzanie – Threat scan
Backup wolny od Mallware
- Odtwarzanie po ataku ransomware wymaga innego podejścia niż klasyczne disaster recovery.
- Skanowanie backupów pod kątem złośliwego oprogramowania skraca czas odtwarzania – eliminuje konieczność dodatkowego skanowania po odtworzeniu.
- Wiele algorytmów skanowania:
- File extraction – bada nagłówki binarne typu pliku,
- File entropy – badanie entropii (zmian) pomiędzy wersjami plików,
- SIM hash – porównywanie sum kontrolnych (hash) plików,
- Signature based – algorytm oparty o wbudowany silnik skanujący firmy Avira.

Bezpieczne odtwarzanie – Threat scan – elastyczna architektura
Bezpieczne skanowanie
- Pliki są usuwane bezpośrednio po przeprocesowaniu przez silnik skanujący Threat Scan.
Możliwość izolacji
- Threat scan może być zintegrowany z wyizolowanym środowiskiem (Air-Gap Protect/ Clean Room), ale również może być wdrożony dla środowiska produkcyjnego.
- Izolacje zapewniają mechanizmy topologii i tunelowania Commvault®

Automatyzacja planu odtworzenia z weryfikacją danych Planowanie “czystego” miejsca odzyskiwania z kopiami danych, obliczeniami i głęboką analizą zawartości

Narodowy Program Ochrony Infrastruktury Krytycznej 2023
Chmura publiczna jako ostatnia linia obrony
- Wojna w Ukrainie pokazała że informatyczne zasoby IK stały się celem ataków.
- Publiczna chmura obliczeniowa pozwala na geograficzne odseparowanie zasobów IK.
- Natywna deduplikacja Commvault połączona z możliwościami replikacji tylko unikalnych bloków pozwala na efektywne wykorzystanie przestrzeni chmurowej.
- Brak konieczności uruchamiania w chmurze kosztownych appliance w celu replikacji danych.
Commvault AirGap – ostatnia linia ochrony danych

Gotowość na chmurę: przypadki użycia

Prostota ochrony danych w on-prem i chmurze
- Jedno narzędzie do zarządzania.
- Usprawnione, zintegrowane, bezpieczne migracje.
- Przenoszenie starszych danych kopii zapasowej do chmury.
- Przejrzyste raporty, łatwe do udostępnienia.
- Znajdowanie i usuwaniw zagrożenia związanych z krytycznymi i wrażliwymi danymi w on-prem i w chmurze.

Tech demo: multi-cloud data management, migration, and recovery
Unikalna elastyczność konwersji i replikacji


Jedna platforma. Wszystkie systemy. Jedna konsola.

Zgłoś się do nas!
Porozmawiajmy o rozwiązaniach dopasowanych do Twoich potrzeb – nasi eksperci są do Twojej dyspozycji.
Kontakt Kontakt